
Datadog
Datadog s'intègre de manière transparente à votre pile technologique pour fournir des informations et une surveillance en temps réel des applications en nuage, garantissant ainsi des performances optimales et un dépannage rapide.
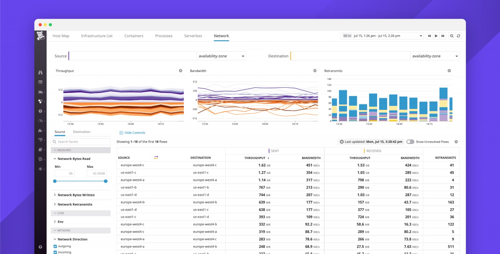
Datadog est la plateforme de surveillance des applications cloud par excellence, offrant une vue panoramique de l'ensemble de votre écosystème technologique. Grâce à ses intégrations prêtes à l'emploi, Datadog rassemble sans effort les mesures et les événements de l'ensemble de votre pile DevOps. Que vous travailliez avec des fournisseurs de SaaS et de cloud, des outils d'automatisation, des systèmes de surveillance, de contrôle des sources, de suivi des bogues, des bases de données ou des composants de serveur courants, Datadog vous couvre. Bénéficiez d'une transparence totale sur vos applications modernes. Surveillez, dépannez et affinez les performances de vos applications en toute simplicité. Suivez les requêtes à travers les systèmes distribués du début à la fin, et gardez un œil sur les performances de l'application grâce à des aperçus de services générés automatiquement. Créez des graphiques et des alertes pour les taux d'erreur ou les percentiles de latence tels que p95 et p99. De plus, vous pouvez instrumenter votre code avec des bibliothèques de traçage open-source pour obtenir des informations plus approfondies.


